Тренажёр для подготовки персонала котлотурбинного цеха Салаватской ТЭЦ
Учебно-тренировочный комплекс для подготовки персонала котлотурбинного цеха Салаватской ТЭЦ создан с использованием компьютерного тренажёрного комплекса ТРОПА (КТК ТРОПА®). В концепцию тренажёра заложен цифровой двойник основного и вспомогательного электротехнического и тепломеханического оборудования котлотурбинного цеха (КТЦ).
В составе тренажёра достоверно сымитирована вся элементная и программная база измерительно-информационных систем, систем автоматического управления и систем технологических защит и блокировок паровых турбин ТП-60-90 и паровых котлоагрегатов ГМ-151 Салаватской ТЭЦ. Системы функционируют на базе программно-аппаратного (программно-технического) комплекса КРУГ-2000 (ПАК ПТК КРУГ-2000®).
Салаватская ТЭЦ входит в состав ООО «Башкирская генерирующая компания». Была построена для обеспечения энергоресурсами Салаватского нефтехимического комбината и рабочего поселка, который впоследствии перерос в город Салават. Сегодня предприятие отпускает электрическую энергию, а также тепловую энергию в паре и горячей воде на нужды отопления. Основным видом топлива на ТЭЦ является природный газ. Установленная электрическая мощность – 180 МВт, тепловая — 706 Гкал/ч.
Цель проекта
Основной целью проекта является повышение эффективности эксплуатации оборудования за счет выработки у персонала навыков безопасного и экономичного управления оборудованием, в том числе в сложных переходных режимах с целью сокращения числа технологических нарушений, связанных с человеческим фактором.
Основные функции тренажёра
Основные функции проведения тренировок
- Работа системы в темпе управляемого «модельного» времени с функциями:
- остановки и возобновления хода времени
- ускорения/замедления хода и «перемотки» времени в пределах имеющейся истории тренировки
- Создание, сохранение и последующая загрузка требуемых для проведения тренировок «исходных состояний» модели
- Создание, сохранение и последующая загрузка последовательности изменений параметров модели в виде «сценария тренировки»
- Расширенное ведение истории тренировки с возможностью:
- сохранения и загрузки истории тренировки для просмотра ее хода, анализа ошибочных действий и работы над ошибками (повторение тренировки из точки, предшествующей ошибочным действиям)
- просмотра хода тренировки в нормальном и (или) ускоренном темпе «модельного» времени (демонстрация) с отображением данных непосредственно на мнемосхемах модели АСУ ТП
- возобновления тренировки из любой промежуточной точки имеющейся истории
- Проведение как индивидуальных, так и групповых тренировок операторов
- Создание аварийных и прочих ситуаций инструктором в момент проведения тренировки или экзамена
- Проведение экзаменов с выставлением оценки и формированием экзаменационного протокола.
Информационные и управляющие функции тренажёра
- Моделирование технологического процесса объекта с формированием технологических параметров, повторяющих реальные значения
- Моделирование исполнительных механизмов и регулирующих органов, а также их характеристик и типовых неисправностей, включая расходные характеристики, люфты, тормоза, нечувствительности и прочие
- Моделирование работы информационных и управляющих контроллеров АСУ ТП со 100%-ным повторением алгоритмов реальных пользовательских программ (алгоритмы регулирования, ТЗиБ и т.д.)
- Моделирование неисправностей контроллерного оборудования:
- неисправности или недостоверности входов и выходов
- неисправности модулей ввода-вывода
- Моделирование работы серверов БД АСУ ТП со 100%-ным повторением алгоритмов сбора и обработки данных (сбор и накопление данных, алгоритмы обработок на достоверность, нарушение границ сигнализации и т.д.)
- Моделирование станций оператора со 100%-ным повторением графического интерфейса.
Вспомогательные функции тренажера
- Самодиагностика комплекса технических и программных средств
- Оперативная перенастройка системы и реконфигурация программного обеспечения АСУ ТП с использованием штатной для АСУ ТП среды разработки
- Регистрация пользователя, осуществляющего вход в систему.
Специализированные функции тренажёра котлотурбинного цеха
Тренажёр КТЦ позволяет:
- изучать влияние настроечных параметров автоматических регуляторов на характеристики переходных процессов и нарабатывать навык оптимальной настройки регуляторов
- нарабатывать навык проверки технологических защит как на остановленном технологическом оборудовании (с воздействием на арматуру), так и без останова технологического процесса (на сигнал)
- изучать алгоритмы работы существующих систем автоматического регулирования (САР) и технологических защит и блокировок (ТЗиБ)
- нарабатывать навык отыскания дефектов в ПАК ПТК КРУГ-2000, а также в подсистемах САР и ТЗиБ.
Архитектура системы
Тренажёр выполнен на базе компьютерного тренажёрного комплекса ТРОПА (КТК ТРОПА®) и представляет собой одну из возможных структур АСУ ТП, включая клиент-серверные архитектуры, многосерверные системы, системы, имеющие в своём составе многомониторные АРМ оператора и экраны коллективного пользования, и т.д.
Первый (нижний) уровень представляет собой математическую модель, полностью описывающую и имитирующую реальное оборудование котлотурбинного цеха, включая все датчики измеряемых параметров, управляющие и регулирующие механизмы, а также логику и взаимосвязи всего тепломеханического оборудования, включая отдельные системы, например, электрогидравлическую систему регулирования паровой турбины (ЭГСР).
Во 2-й (средний) уровень системы входят:
- виртуальные имитаторы промышленных контроллеров АСУ ТП
- вспомогательные виртуальные контроллеры, имитирующие ввод-вывод сигналов от неавтоматизированного оборудования с ручным управлением, а также алгоритмы технологических защит, блокировок и регулирования, реализованные в существующих системах на традиционных средствах (релейные схемы, интеллектуальные приборы и т.д.)
- устройства и линии связи, обеспечивающие обмен информацией в цифровом виде.
Имитаторы контроллеров запускаются в виде «виртуальных машин» на компьютерах соответствующих серверов АСУ ТП. Имитатор контроллера реализует функции контроллера реальной АСУ ТП. В случае наличия в системе нескольких контроллеров (например, контроллеров подсистем ТЗиЗБ, регулирования и т.д.), в тренажёре также создаются несколько имитаторов контроллеров. По каждому из них можно имитировать отказ, неработоспособность отдельных модулей ввода/вывода и каналов, и т.д.
Имитатор контроллера обеспечивает обмен данными с моделью объекта (выдача команд управления на исполнительные механизмы и опрос датчиков измеряемых параметров), а также установку начальных значений переменных, получаемых от системы обучения при инициализации тренировки и отработке сценариев.

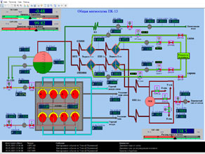
Общая мнемосхема ПК-13
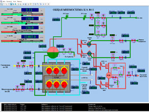
Общая мнемосхема ТГ-9
В рамках выполнения разработки тренажёра было выполненно проектирование алгоритмов технологических защит и блокировок.
Защиты АСУ ТП паровых котлов:
- Повышение уровня в барабане котла1, мм
- Понижение уровня в барабане котла1, мм
- Понижение температуры перегретого пара, °С
- Повышение давления газа, кгс/см2
- Понижение давления газа, кгс/см2
- Понижение давления мазута, кгс/см2
- Останов двух вентиляторов
- Останов двух дымососов
- Погасание факела
- Повышение температуры перегретого пара, °С
- Повышение давление пара в ПСК2, кгс/см2
- При октключении одного из двух дымососов
- При отключении одного из двух вентиляторов
- Понижение уровня в барабане ПК, мм
- Понижение давления газа до, кгс/см2
- Понижение давления мазута до, кгс/см2
- Аварийный слив/открытие, мм
- Аварийный слив/закрытие, мм
- Повышение давления пара в паросборной камере, кгс/см2
- Повышение давления пара в барабане котла, кгс/см2
- Невоспламенение или погасание факела любой газовой горелки растопочной группы при растопке котла.
Табло состояний защит ПК-11
Защиты АСУ ТП турбогенератора:
- Защита от осевого сдивига ротора ТГ9
- Защита от понижения вакуума в конденсаторе ТГ9
- Защита от понижения температуры острого пара ТГ9
- Защита от понижения давления масла на смазку ТГ9
- Защита от понижения уровня масла в ДБ на ТГ9
- Защита от повышения вибрации подшипников на ТГ9
- Защита от повышения числа оборотов к.1 на ТГ9
- Защита от повышения числа оборотов к.2 на ТГ9
- Защита. Отключение генератора по закрытию АСК и сраб. РОМ ТГ9
- Защита. Закрытие АСК при отключении генератора ТГ9
- Защита по повышению уровня в ПВД-5
- Защита по повышению уровня в ПВД-6
- Защита по повышению уровня в ПВД-7
- Защита по отказу контроллеров ЭГСР ТГ9
- Защита по понижению dP пара между отб. 35 ата и колл пара 35 ата
- Защита. Закрытие отсечного клапана отбора 35 ата ТГ9.
Общая информационная мощность сервера АСУ ТП
Информационные сигналы:
- входные аналоговые – 3150 переменных
- входные дискретные – 1500 переменных.
Управляющие сигналы:
- выходные аналоговые – 98 переменных
- выходные дискретные – 3502 переменных.
Выводы
Компанией «КРУГ» внедрена комплексная тренажёрно-обучающая система персонала КТЦ Салаватской ТЭЦ с использованием программного обеспечения разработки ФБГОУ ВО «ИГЭУ».
Использование данной системы позволит как оценить текущую квалификацию и компетенции персонала, обслуживающего объект, так и повысить её, поддержать на должном уровне; позволит отрабатывать навыки безопасного и технологически правильного управления оборудованием в сложных переходных и аварийных режимах.






